В большинстве компаний различные конфигурации 1С выступают центральными источниками финансового и операционного учета. 1С точно, последовательно и в соответствии с законодательством отражает данные по ключевым процессам бизнеса.
Обычно 1С используют и для формирования ежеквартальной или ежегодной управленческой отчетности: каждое подразделение просто выгружает необходимые таблицы и отправляет руководству отделов производства, финансов, коммерции.
Но такой подход может работать только в небольших компаниях, при масштабировании бизнеса отчеты начнут неизбежно расходиться между отделами, данные устаревать, а решения приниматься несвоевременно.
В этой статье разберем, что же не хватает в 1С для гибкой управленческой аналитики, каким образом BI помогает перейти от сухой отчетности к ценным инсайтам, и как превратить 1С в полноценный источник данных для BI с помощью коннектора Денвик.
Какую аналитику предлагает 1С
Прикладные решения 1С охватывают функции продуктов классов ERP, CRM, HRM, SCM.
В системе хранятся данные бухгалтерского и налогового учета, данные о производственных процессах, продажах и маркетинге, логистике и закупках, которые ценны для аналитики.
Как правило, сотрудники решают задачу аналитики просто — делают выгрузки из 1С в Excel с помощью функции «Рассылка отчетов» или используют встроенную 1С:Аналитику.
-
Рассылка отчетов
При использовании этой функции формируется таблица с отчетом, в которой настраиваются все нужные поля и период.

Несмотря на простоту, у способа есть существенные минусы:
-
Потеря актуальности
Выгрузка отражает данные на момент сохранения. Через день или час информация уже устаревает, а для анализа в динамике нужно скачивать и сопоставлять таблицы за разные периоды.
-
Ручные корректировки
Для формирования общего отчета, например, для нескольких подразделений, данные правят, чистят, сводят вручную. В итоге показатели в разных отделах расходятся.
-
Сложность для восприятия и анализа
Выгрузки из 1С – это таблицы, и если найти и сравнить вручную 2-3 значения из них еще возможно, то десятки и сотни – нет.
-
Отсутствие единого контекста
1С — не единственный источник данных в компании. Чтобы получить полное представление, нужно объединить данные из различных информационных систем, например, CRM, маркетинговых платформ, ERP и других.

-
«Плоская» картина бизнеса
Формат таблиц не подходит для детализированной, глубокой аналитики, не показывает динамику показателей в разрезах (по клиентам, регионам, каналам), связь между операционными и финансовыми показателями, план-фактное отклонение в реальном времени и т.д.
Любой нестандартный отчет потребует доработок и привлечения 1С-программиста.
1С — система для учета, а не для анализа, и по итогу выгрузок компания получает не управленческую аналитику, а набор статичных таблиц, собранных «на глаз».
2. 1С:Аналитика
Для бизнес-аналитики 1C предлагает и собственный BI-продукт – 1С: Аналитика, который является конфигурацией платформы 1С: Предприятие.
1С: Аналитика работает как часть интерфейса и позволяет создавать отчеты, графики и диаграммы на основе данных из 1С.

Поскольку 1C: Аналитика — это часть уже установленной системы, для выгрузки и загрузки данных из приложений 1С нет необходимости использовать сторонние системы.
Но при кажущейся доступности визуализации данных продукт от 1С имеет ряд ограничений:
-
Анализ ограниченного среза данных
Все данные для 1С: Аналитика должны быть строго в базе 1С, причем источником может выступать только одна база, которая должна быть опубликована на веб-сервере
-
Ограничение в преобразовании данных
1С: Аналитика не хранит данные и способна визуализировать их только без предобработки. Все расчеты и преобразования в системе нужно делать средствами платформы 1С, в базе 1С
-
Схема и модель данных
В 1С: Аналитика нет понятия модели данных, для связи нескольких таблиц создается новый запрос и формируется новый источник в базе 1С
-
Ограниченный набор визуализаций
В системе ограничен набор встроенных визуализаций - только таблица и диаграммы, чего не хватит для наглядной демонстрации различных сценариев аналитики
1C: Аналитика может быть хорошим вариантом для формирования ежедневной отчетности из решений 1С, но не сможет в полной мере закрыть потребности управленческой отчетности.
_____
В результате при выгрузке Excel или использовании 1С:Аналитики управленческие решения принимаются по неполным данным.
Стандартные отчеты 1C оказывается тяжело адаптировать, сложные выборки замедляют систему, а любое изменение стандартной выгрузки требует вмешательства программиста.
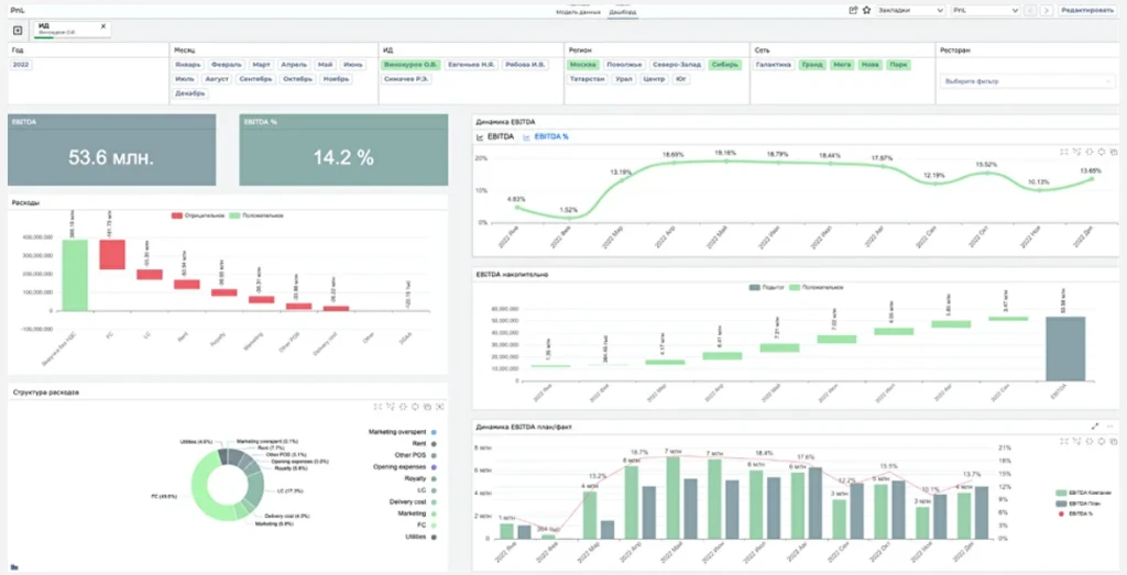
Управленческие дашборды в BI: переход от учета к управляемости
-
Выручку, себестоимость, прибыль по направлениям, подразделениям компании, периодам
-
Маржинальность по продуктам, каналам, регионам, проектам
-
План-факт и динамику расходов
-
Дебиторскую и кредиторскую задолженности
-
Денежные потоки (Cash Flow) — план / факт / прогноз
-
Рентабельность инвестиций (ROI, ROE, ROS)
-
Показатели простоев и загрузки подразделений
-
…и другие метрики
Для создания такой отчетности требуется объединить данные из 1С и других систем и визуализировать их в едином пространстве – BI-дашбордах.
С помощью BI-системы можно построить управленческие дашборды для разных направлений:
-
Дашборд CEO / собственника
Отражает ключевые KPI по компании (EBITDA, выручка, рентабельность, маржа, cash flow)

-
Дашборд коммерческого директора
Позволяет оценить показатели продаж, динамики клиентов, результатов маркетинговых кампаний, прогнозы спроса

-
Дашборд финансового директора / CFO
Включает в себя отчеты P&L, баланс, структуру затрат, план-фактный анализ

-
Дашборд операционного директора / директора по производству
Отражает ключевые операционные процессы, SLA, производительность, запасы и т.д.

Главной сложностью реализации комплексной управленческой аналитики в BI становится выгрузка данных из 1С.
Компания 1С ставит целью реализовать отчетность внутри своей экосистемы, и извлечь данные из нужных баз 1С в BI быстро, без ограничений объема и привлечения программиста практически невозможно.
Прямое подключение к SQL-базе 1С трудоемко и нарушает лицензионную политику решения. Такой способ может привести к изменениям в нормальной работе платформы, разрушению БД и отказу 1С в техподдержке. К тому же при внесении изменений в систему придется каждый раз повторять запрос к БД и выгружать все целиком.
Кроме прямого подключения возможны способы:
-
Построить свою аналитическую SQL-базу
-
Вручную выгрузить файлы XLS/CSV/XML
-
Загрузить данные по протоколу OData
-
Использовать COM-соединение
-
Внедрить 1C:Шину
Каждый из этих способов имеет свои плюсы и минусы, но все они дают нестабильный и трудозатратный результат.
Задачу выгрузки больших объемов данных из 1С в BI решает готовое решение - Экстрактор от Денвик.

Как извлечь данные из 1С в BI с помощью Экстрактора от Денвик
-
Без изменения конфигурации 1С
-
В любом объеме
-
С учетом прав доступа
-
В нужной детализации и структуре
-
С регулярным обновлением по расписанию
Как работает Экстрактор 1С?
-
Подключается к базе 1С как Расширение к приложению 1С
-
Извлекает нужные документы, справочники, регистры по заранее заданным настройкам для выгрузки
-
Позволяет очищать данные от ошибок и дублей, проводить дополнительные вычисления, шифровать данные
-
Выгружает данные в СУБД ClickHouse, PostgreSQL, Microsoft SQL
-
Передает данные в DWH или BI (PIX BI, Analytic Workspace, Qlik Sense и другие)

Экстрактор создает надежный мост между 1С и BI, автоматически извлекая нужные данные, обеспечивая их прозрачность и подготавливая их для аналитики.
Что нового в Экстракторе 1С: интеграция с PIX BI и другие доработки
Команда Денвик регулярно обновляет и улучшает свой продукт для повышения производительности, эффективности и универсальности Экстрактора.
Подробную информацию о новых релизах вы можете узнать в документации Продукта
Расскажем кратко о свежих ключевых обновлениях в Релизе 3.8.3.88.
-
В релизе реализована интеграция с PIX BI в формате нового подключения, что позволяет автоматически создать «Источник» и «Набор данных» в PIX BI.

Новая функция значительно упрощает интеграцию решения с платформой PIX BI.
О том, как создать новое подключение в Экстракторе читайте в статье.
Прочие доработки
-
Добавлен раздел «Дополнительные настройки» для строки проекта, в который перенесены настройки «Параметры источника инициализируются из очереди» и «Значение партиции инициализируется из очереди», а также добавлен флаг «Выгружать строку при отсутствии данных»

В форме проекта в колонке «Источник» теперь указывается и тип источника (набор данных, используемый для создания данной строки проекта: объект, запрос и т.д.).

FIX-176141. Для удобства в форму элемента справочника «Проекты» добавлены подписи кнопок «История» и «Очередь»

FIX-165879. Добавлено информирование о блокировке работы с внешними ресурсами, а также уточнено описание

-
Введена проверка заполнения обязательных полей для предопределенных обработчиков
-
Актуализированы типы полей MS SQL
-
Реализована запись статуса «Пропущено» при блокировке внешних ресурсов

-
Добавлены следующие функции для вычисляемых полей:
-
Метаданные.Проект.Время запуска
-
Метаданные.СтрокаПроекта.Время запуска
-
Метаданные.Очередь.Количество записей
-
В сообщение об ошибке проверки лицензии добавили информацию о том, с какого сервера 1С к какому ресурсу и по какому порту осуществляется подключение
-
Актуализированы все процедуры «Алгоритм» из Модуля менеджера справочника Экс_Обработчики
-
Для лицензии «Коннектор 1С к Yandex DataLens» в информацию об ошибке добавлены сервер, порт и сервер 1С при HTTP запросе
-
FIX-132685. В меню Экстрактора 1С добавлен раздел «Информация о программе»

Обновления Denvic Control Center (DCC)
-
Добавлена кнопка «Очистить» в «Регистр сообщений».
-
Поддержали PUT-запрос для платформ 1С конфигураций ниже 8.3.6.
Исправлены следующие ошибки
-
FIX-131603. Ошибка сегментации данных по полям «Счет» (Хозрасчетный).
-
FIX-175965. Ссылка SQL (_IDRRef) возвращает ссылку на sql, для перечислений в том числе.
-
FIX-176733. При изменении таблицы остаётся индекс от старой таблицы.
-
FIX-176617. При полной выгрузке не заполняются поля «Метаданные.Очередь.Пользователь» и «Метаданные.Очередь.Операция».
-
FIX-177789. Ошибки прохода по помощнику при работе с подключением Apache Kafka.
-
FIX-176153. Ошибка при выгрузке статуса задачи DCC
Компания Qlever Solutions, специализирующаяся на внедрении корпоративных аналитических решений, является лидером среди партнеров ГК Денвик, заняв первое место в Q1 2025 по объему продаж Экстрактора 1С.
Авторы статьи и партнеры: Qlever Solutions (https://www.qlever.ru/)



