Отрасль компании
Сфера услуг
Продукт
Экстрактор 1С
Задача
Оптимизировать процесс подготовки аналитических отчётов и презентаций для инвесторов и владельцев бизнеса, чтобы сократить временные затраты и повысить прозрачность контроля над ключевыми показателями эффективности (KPI).
«Преодоление аналитического барьера в Digital-компании: от ручных таблиц в Excel и многостраничных отчетов к автоматизированной системе»
Задача / Боль клиента
В организации накоплено значительное количество аналитических отчетов, содержащих графические данные, которые были подготовлены не узкопрофильными специалистами - профессиональными аналитиками, а руководителем отдела продаж (РОП).
Это приводило к существенному увеличению временных затрат на подготовку ежеквартальных презентаций для инвесторов и владельцев бизнеса.
Текущая методология аналитики не предусматривала глубокой декомпозиции данных, что ограничивало возможность проведения комплексного анализа и принятия обоснованных решений.
Отсутствие специализированного инструмента Business Intelligence (BI) затрудняло получение оперативной картины выполнения квартальных и годовых планов.
В результате менеджмент сталкивался с проблемой недостаточной прозрачности и контроля над ключевыми показателями эффективности (KPI), что негативно сказывалось на стратегическом управлении и принятии оперативных решений.
Выбор и построение архитектуры:
Данные из 1С извлекаются через Экстрактор 1С, далее данные попадают в БД MS SQL, и далее эти данные тянутся из базы в Yandex DataLens.
Преодоление ограничений и препятствий в разработке унифицированной системы обозначений и измерений для визуализационных элементов. В рамках проекта была разработана и внедрена унифицированная система обозначений и метрик для визуализации ключевых показателей деятельности компании.
Это включало в себя следующие аспекты:
Данная задача требовала глубокого понимания принципов финансового учета, управления данными и визуализации информации, а также навыков разработки и внедрения сложных систем обозначений и метрик.
Инсайты и их практическое применение в управлении ассортиментом и ценообразованием
Анализ и преодоление ключевых проблем в процессе разработки и внедрения системы интеграции данных:

В рамках проекта была поставлена задача разработать аналитическую платформу, обладающую высокой степенью функциональности и пользовательской эргономики.
Ключевым аспектом являлось обеспечение возможности быстрого освоения инструментария и достижения требуемых аналитических результатов.
В процессе реализации проекта заказчик прошел специализированный курс по использованию Yandex DataLens, что позволило ему глубже понять функциональные возможности продукта и их корреляцию с задачами проекта.
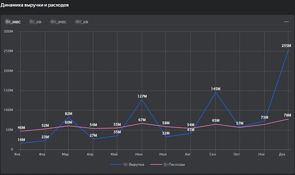
Реализация (результат):







Задача / Боль клиента
В организации накоплено значительное количество аналитических отчетов, содержащих графические данные, которые были подготовлены не узкопрофильными специалистами - профессиональными аналитиками, а руководителем отдела продаж (РОП).
Это приводило к существенному увеличению временных затрат на подготовку ежеквартальных презентаций для инвесторов и владельцев бизнеса.
Текущая методология аналитики не предусматривала глубокой декомпозиции данных, что ограничивало возможность проведения комплексного анализа и принятия обоснованных решений.
Отсутствие специализированного инструмента Business Intelligence (BI) затрудняло получение оперативной картины выполнения квартальных и годовых планов.
В результате менеджмент сталкивался с проблемой недостаточной прозрачности и контроля над ключевыми показателями эффективности (KPI), что негативно сказывалось на стратегическом управлении и принятии оперативных решений.
Комплексное решение задачи консолидации данных
Мы всесторонне изучили проблему консолидации данных. Проанализировали существующую информацию, чтобы выявить ключевые аспекты и тенденции.
На основе этого этапа работы мы создали унифицированный перечень аналитических показателей. Эти показатели будут проанализированы после завершения проекта.
Такой подход обеспечивает максимальную точность и релевантность данных. Это позволяет правильно интерпретировать их в контексте целей и задач исследования.
На основе этого этапа работы мы создали унифицированный перечень аналитических показателей. Эти показатели будут проанализированы после завершения проекта.
Такой подход обеспечивает максимальную точность и релевантность данных. Это позволяет правильно интерпретировать их в контексте целей и задач исследования.
Выбор и построение архитектуры:
Простая схема архитектуры:
Данные из 1С извлекаются через Экстрактор 1С, далее данные попадают в БД MS SQL, и далее эти данные тянутся из базы в Yandex DataLens.
Преодоление ограничений и препятствий в разработке унифицированной системы обозначений и измерений для визуализационных элементов. В рамках проекта была разработана и внедрена унифицированная система обозначений и метрик для визуализации ключевых показателей деятельности компании.
Это включало в себя следующие аспекты:
- Создание стандартизированной системы маркировки для планов текущего и прошлых периодов, что обеспечивало бы их однозначное восприятие и сравнение.
- Разработка единого подхода к отображению фактических данных за текущий и прошлые годы, что способствовало бы повышению точности и надежности анализа.
- Формирование систематизированной номенклатуры для продуктов, реализуемых компанией, что упрощало бы идентификацию и анализ продуктовой линейки.
- Создание структурированной классификации статей доходов и расходов в рамках отчета о прибылях и убытках (P&L), что обеспечивало бы прозрачность и сопоставимость финансовых показателей.
- Мы разработали систему прав доступа и ролевых групп с разными уровнями функциональных возможностей и уровней доступа в дашборде. Теперь у нас есть чёткая иерархия ролей: от Sales User до Super User.
- Также мы провели систему обучения для пользователей. Это поможет новым сотрудникам быстрее адаптироваться, а опытным — не забывать о важных функциях системы.
Данная задача требовала глубокого понимания принципов финансового учета, управления данными и визуализации информации, а также навыков разработки и внедрения сложных систем обозначений и метрик.
Инсайты и их практическое применение в управлении ассортиментом и ценообразованием
Впервые была успешно реализована концепция тёмной темы оформления дашборда, что позволило нивелировать визуальное воздействие чрезмерно яркой цветовой палитры брендбука заказчика, обеспечивая более гармоничное восприятие информации.
Сравнительный анализ данных о продажах с внешними источниками информации, такими как экономические индикаторы или рыночные события, позволяет выявить аномалии, связанные с изменениями потребительских предпочтений. Например, снижение продаж определённых категорий товаров после введения новых налоговых ставок может быть интерпретировано как реакция потребителей на изменения в ценовой политике и, следовательно, на их покупательную способность.
Анализ данных о продажах и потребительских предпочтениях выявляет тенденцию к снижению спроса на одни товары при одновременном увеличении интереса к другим. Это позволяет компаниям более эффективно управлять ассортиментом, оптимизируя производственные и закупочные процессы.
На основе исторических данных о продажах разрабатываются прогностические модели, которые позволяют минимизировать издержки, связанные с поддержанием оптимального уровня запасов. Применение таких моделей способствует предотвращению дефицита или излишков товаров, что является ключевым фактором в обеспечении устойчивого функционирования бизнеса.
Анализ ценовой эластичности спроса показывает, что снижение цены на определенные товары на 10-15% может привести к увеличению объема продаж на 20-30%. Это позволяет компаниям разрабатывать гибкие ценовые стратегии, направленные на стимулирование продаж и увеличение рыночной доли. Временное снижение цен становится эффективным инструментом конкурентной борьбы и укрепления позиций на рынке.
Анализ проблем, с которыми столкнулся клиент:
Клиент выражал желание визуализировать максимально широкий спектр аналитических индикаторов и срезов данных на каждом графическом представлении.
В процессе взаимодействия с заказчиком возникала необходимость проведения длительных обсуждений и аргументации целесообразности применения методологии декомпозиции показателей, начиная с верхнего уровня иерархии и последовательно переходя к нижним уровням детализации.
Анализ и преодоление ключевых проблем в процессе разработки и внедрения системы интеграции данных:
Плановые показатели загружались в 1С с помощью excel таблиц.
В рамках реализации проекта была поставлена задача создания эффективного механизма, позволяющего Экстрактору корректно выгружать данные из таблиц и интегрировать их с фактическими показателями.
Для решения данной задачи была разработана структура таблицы, которая позволяла осуществлять корректное сопоставление и синхронизацию данных. Заказчик осуществил необходимые правки в предложенной структуре, что позволило адаптировать её к специфике используемых данных.
В результате этих действий была сформирована модифицированная таблица, которая успешно интегрировалась в систему 1С посредством предусмотренного механизма загрузки данных.

Оптимизация аналитических процессов: методологический подход и его реализация
В рамках проекта была поставлена задача разработать аналитическую платформу, обладающую высокой степенью функциональности и пользовательской эргономики.
Ключевым аспектом являлось обеспечение возможности быстрого освоения инструментария и достижения требуемых аналитических результатов.
В процессе реализации проекта заказчик прошел специализированный курс по использованию Yandex DataLens, что позволило ему глубже понять функциональные возможности продукта и их корреляцию с задачами проекта.
Реализация (результат):







Наши менеджеры ответят на все вопросы, произведут расчет стоимости услуг и
подготовят
коммерческое предложение!
Заказать проект